Aller directement au contenu
  • Catégories
  • Récent
  • Mots-clés
  • Utilisateurs
  • Groupes
Réduire
CryptoFR
  1. Accueil
  2. Miner
  3. optimisation rig1 9gpu

optimisation rig1 9gpu

Planifier Épinglé Verrouillé Déplacé Miner
1 Messages 1 Publieurs 615 Vues
  • Du plus ancien au plus récent
  • Du plus récent au plus ancien
  • Les plus votés
Répondre
  • Répondre à l'aide d'un nouveau sujet
Se connecter pour répondre
Ce sujet a été supprimé. Seuls les utilisateurs avec les droits d'administration peuvent le voir.
  • J Hors-ligne
    J Hors-ligne
    jeremie
    a écrit sur dernière édition par
    #1

    bonjour

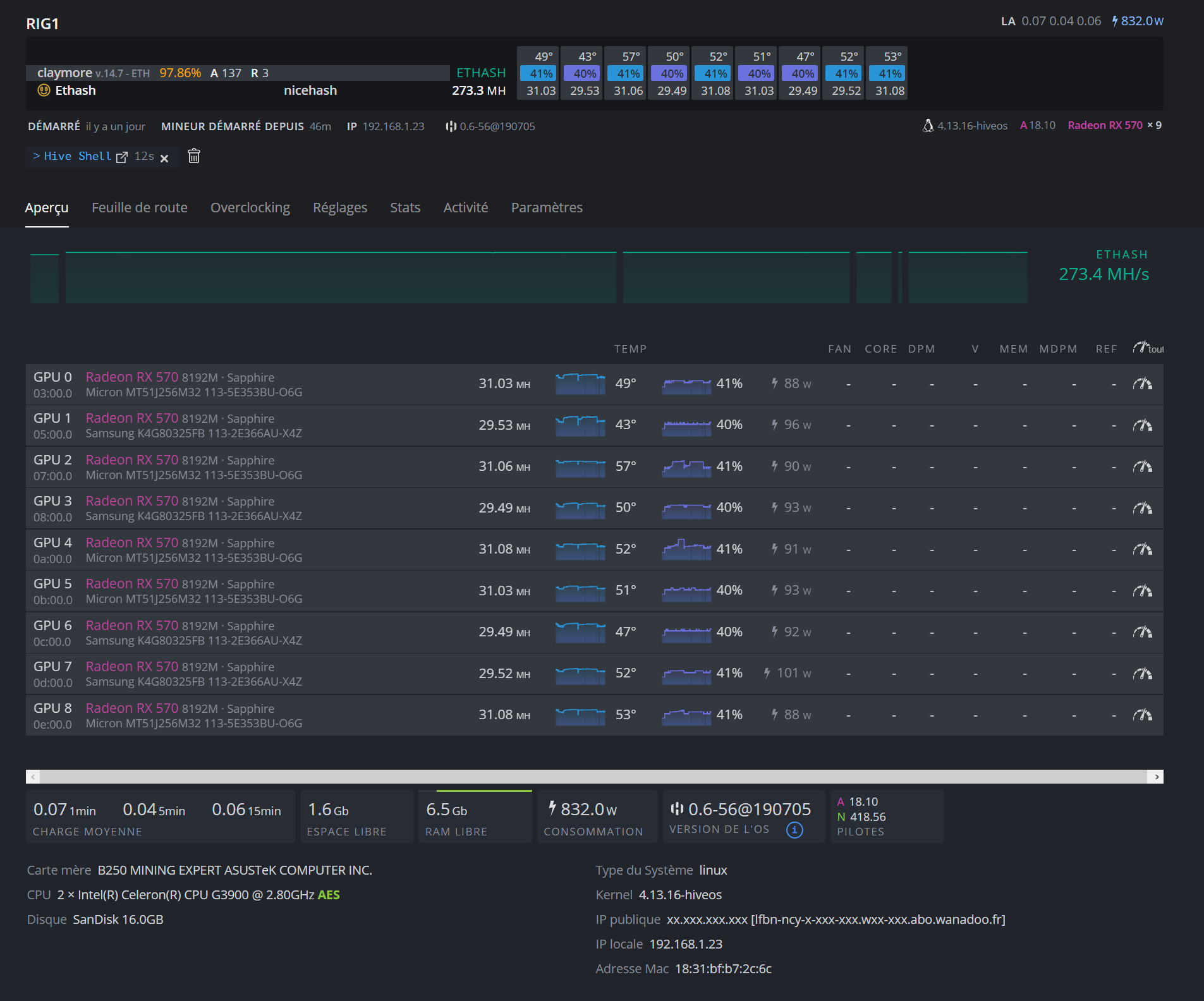
    je vous sollicite pour avoir vos avis sur mon rig 9 GPU
    0334a7a9-b543-4322-b624-4120801e935e-image.png

    j’ai 2 alim 1000w chacune, je ne comprend pas pourquoi j’ai des taux d’erreur ?

    pensez vous qu’il puisse être amélioré ?
    merci a vous

    1 réponse Dernière réponse
    0

  • Se connecter

  • Vous n'avez pas de compte ? S'inscrire

  • Connectez-vous ou inscrivez-vous pour faire une recherche.
  • Premier message
    Dernier message
0
  • Catégories
  • Récent
  • Mots-clés
  • Utilisateurs
  • Groupes