Shares invalides sur HiveOS
-
Bonjour cryptofr !
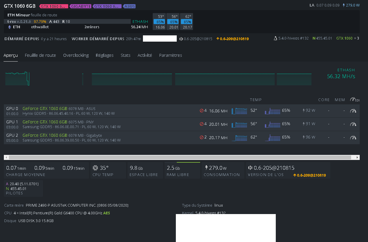
J’ai un problème sur mon rig, j’ai des shares invalides mais je ne sais pas comment d’où viens ses erreurs, pourtant je n’ai pas OC (voir pj).
Actuellement j’ai mis la version 455.45.01 pour les gpuSi vous avez des solutions


-
Salut!
J’ai pas de réponse à t’apporter mais j’ai aussi un soucis de share invalide.J’avais 93% de share valide et j’ai relancer la machine j’attend de voir.
-
J’ai lu des retours qui laissent penser que le % de shares invalides peut monter si le CPU de la machine est saturé (genre si on mine aussi avec le CPU), mais bon, j’ai pas de rig, donc je rapporte juste

-
Sur deux machines je fais du raptoreum en même temps que l’eth et l’une des deux je l’utilise pour surfer et youtube etc sans aucun problème… Il faudrait plus s’orienter vers une lenteur de la connection il me semble…
-
@patpro j’ai ce soucis sur deux gpu et particulièrement 1 gpu d un rig comportant 6 gpu. Je n ai pas trouvé de solution et par manque de temps j ai laissé courir par rapport au taux mais je peux juste te dire que mon cpu ne mine pas.
-
Salut, J’ai trouvé ce problème sur une carte aussi, je pense pas que le cpu soit saturé c est un ryzen 7 3800X pour trois carte 1050 TI/ 3060 TI lhr/3070 lhr. quelqu un peut me dire a quoi correspond le chiffre a coté de la croix rouge? un pourcentage, un nombre de share invalide?
-
Ce message a été supprimé !