Problème hiveos
-
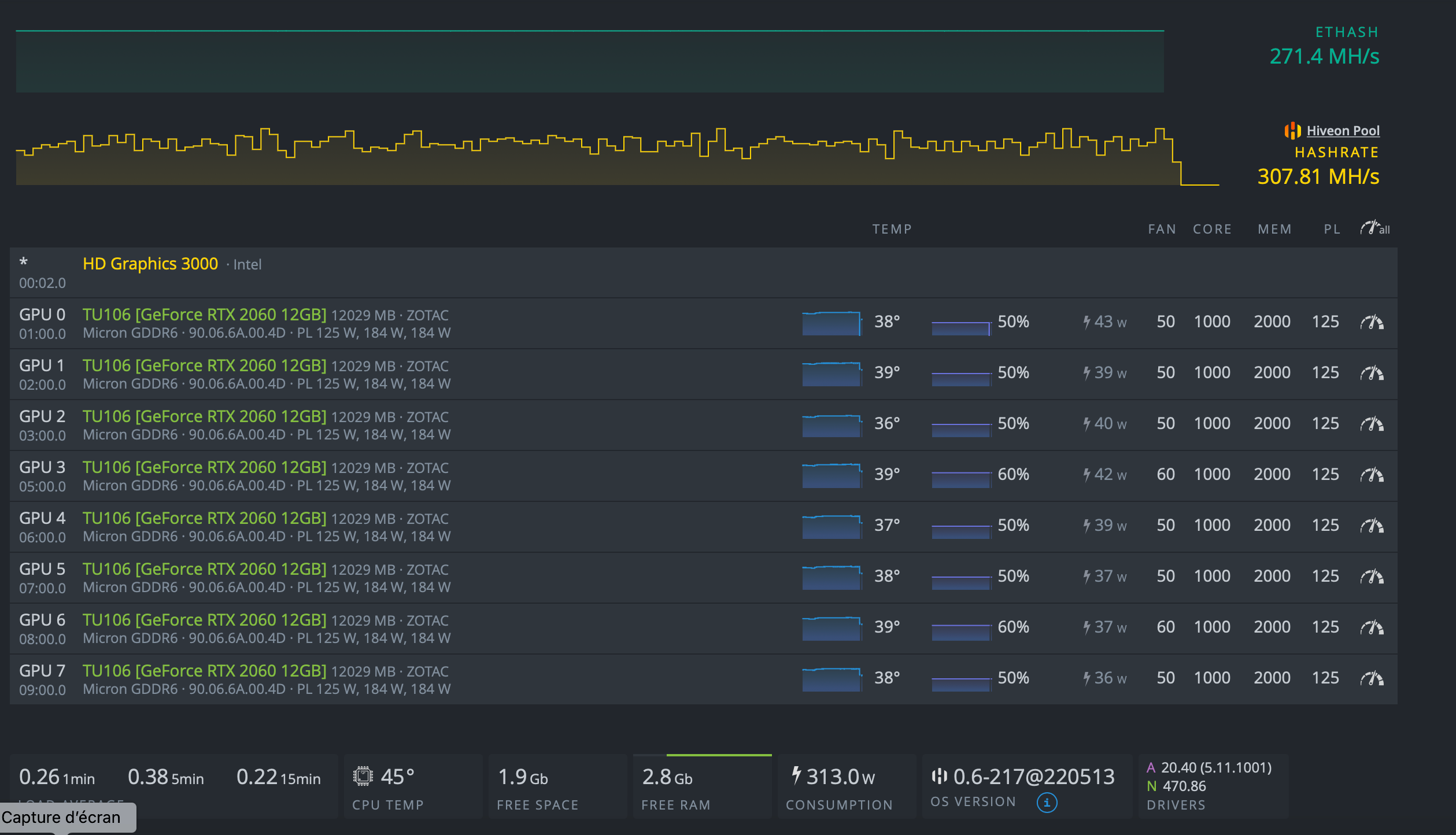
Bonjour, voila mon rig tournait depuis trois jours sans soucis, puis il c’est déconnecté. J’ai donc relancé le rig, mais rien… les cartes sont reconnues, se lances, mais ne mine pas, comme si lancer la flight sheet de hiveos ne fonctionnait pas. J’ai rebooté tous mais rien, voila ce que cela m’affiche

Qu’en pensez vous? Merci d’avance pour vos réponses -
Salut
Souci de connexion ?!
Apres la conso parait bien basse, assez de jus pour tout alimenter ? -
Bonjour, alors je n’ai pas de soucis de connections, et pour l’alimentation lorsque le rigue tourné je monté à 750W affiché sur hiveos, et j’ai une alimentation de 1000w. Je ne sais pas si ça peu venir de l’alimentation surtout que les première fois même en baissant l’OC le rig avait tendance à ne pas être stable. Merci encore pour votre réponse
-
Heu ca me semble un peu juste au niveau de l’alim surtout qu’au bout souvent les CG se lance à pleine charge.
Teste avec quelques CG en moins pour voir.
Si tu as 750W sur HiveOs tu es trop limite je pense , HiveOS ne met pas la conso des risers il me semble
-
D’accord, je vais tester ça et si nécessaire je rajouterais une alimentation merci beaucoup
-
bonjour,
as-tu fais une mise a jour de hiveOS avant ce souci?je demande comme ca:
y’a 2 jours (ou 3 !!) mon rig avec les 2x2060 et la 3060 ne repartai pas apres la mise a jour, du coup j’ai downgrade c’est reparti, j’ai pas chercher plus loin !!! donc voilà c’etais juste une question en passant
-
Bonjour, oui effectivement j’ai fais la mise a jour, tu as raison ça venait de là , j’ai retiré deux cartes graphiques et ça ne fonctionné toujours pas, je viens de downgrade et la tous remarche parfaitement :grinning_face_with_smiling_eyes: , même lorsque je remet les deux 2060 en plus. Je ne sais pas pourquoi ça fait ça…
-
perso je ne sais pas non plus… seulement, jusqu’a cette mise a jour tout allais bien, j’ai remis la version avec laquelle tout allais bien: c’est reparti, donc j’ai pas chercher plus loin
(dans 2 ou 3 mises a jour ce sera résolut et on reprendra les update normalement
)
content que ca tourne en tout cas
-
Re-bonjour, je viens de passer a la dernière version d’hiveos et le problème est résolu, j’ai également rajouté un alimentation ce qui m’a permis de pousser un peu plus mes OC et tous reste stable! :face_with_stuck-out_tongue_winking_eye:
J’en profite pour vous posez quelque questions a ce sujet, car je suis souvent loins de chez moi et lorsque mon rig plante, je suis obligé de couper l’alimentation avec une prise conecté, et de rallumer, mais je ne peu pas le faire tous de suite sinon rien ne se passe, il faut que je le laisse éteins environ 30 / 45 min pour “je pense” décharger les bobines de cuivre de l’alimentation et faire une sorte de hard reeboot. Est ce qu’il n’y aurait pas un moyen de faire ça plus rapidement? Le seul moyen que j’ai trouvé lorsque je suis présent physiquement chez moi, c’est d’enlever le pon que j’ai sur mon cable 24pin de l’alimentation et de le remettre (j’ai une BTC-s37 et je ne branche pas le 24 pin dessus, juste un pon suffit)
Et également une autre question ETH 2.0 arrive apparement vers juin, que se passera t’il si je n’ai pas atteint mon plafond minimum sur la pool hiveos pour recevoir ma cryptomonnaies, ils ont augmenté a 0,2 eth et je ne suis pas sur de pouvoir les atteindre d’ici juin, je n’aurais donc rien gagné?:confused_face: